當前二次供水改造面臨施工工期和生活用水的矛盾、老舊小區空間受限、設備無人維護、水質易受污染等挑戰,與此同時,能源與人力成本上漲、市政嚴防二次污染、嚴控老舊小區改造質量等行業趨勢,共同推動了對節能、緊湊且支持遠程監控和自檢功能的智能供水解決方案的關注。
MCG智能罐式無負壓供水設備作為解決方案的核心組成部分,供水時與市政管網直接連接,由壓力傳感器檢測管網壓力并傳輸至控制柜內PLC,PLC根據管網壓力控制變頻器調節水泵的轉速,在無負壓條件下實現穩定增壓與恒壓供水。該設備運行過程中,關鍵參數實時上傳至智慧水務二次供水管理平臺,平臺可實現從數據監測、故障預警到運維輔助決策的閉環管理。設備與平臺的協同運行,確保供水系統的穩定智能。


節省空間
設備采用小型罐體與背負式變頻器設計,結構緊湊,有效減少占地面積,可適用于老舊小區等空間受限的改造場景。
安全智能
設備提供三種配置版本,適應不同場景需求:
1.基礎款|安全兜底
提供多重安全防護,具備防雷擊、相序保護、溫濕度控制、負壓抑制及故障語音報警等功能,可有效應對雷電沖擊、電源錯相、柜內溫濕度波動、管網負壓等常見運行風險,降低設備故障概率,便于現場維護。
2.進階款|智能擴展
支持遠程監控、多功能電力數據監控、功能擴展預留、溢水報警、應急運行、爆管保護等功能,便于用戶持續了解設備運行狀況,并在出現異常時快速做出反應。
3.旗艦款|全場景智能
集成故障預警、能耗分析與工單運維管理等高級功能,支持遠程監控和自動化運行,可通過手機或電腦實時監控設備的運行狀態,獲取數據和報警信息。
所有智能功能均通過智慧水務二次供水管理平臺統一管理與數據運營。
二、智慧水務二次供水管理平臺功能
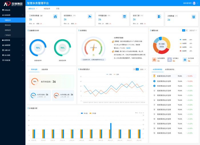
智慧水務平臺以數據集成與分析為核心,構建了一套覆蓋供水系統全流程的數字化運營體系。該體系通過實時監測、智能預警與閉環管理等功能,有效提升水務運營的透明度、效率與安全性,為管理人員提供全面的決策支持。平臺主要功能包括以下方面:
運行狀態集中透明
平臺看板集中展示水廠與泵房位置及運行狀態,實時監控壓力、流量、水質等20余項指標,支持按區域、時間、設備類型多維度查詢,各運行參數一目了然,直觀顯示設備異常位置與狀態,及時發現問題并解決。

核心指標自動計算
平臺自動采集并動態更新泵房數量、設備總量、服務用戶等基礎數據,實時計算設備在線率、水質合格率、能耗效率等關鍵運營指標。一鍵生成日/月/年運行分析報告,支持設備能效排名與對標。

故障風險提前預警
平臺通過歷史數據分析建立預測模型,實現設備異常、水質波動的分級預警,并支持一鍵生成多維度運行分析報告??稍谠O備完全失效前識別潛在故障,使維護人員能夠提前介入處理,避免突發停機導致的供水中斷,降低應急維修成本。

水質安全全程把控
平臺對濁度、余氯等關鍵水質指標實施不間斷監測,進行24小時不間斷監測與記錄,及時發現水質異常變化,啟動相應處理流程。
優化人力資源配置
平臺根據設備位置、故障類型自動分派維修任務,實時跟蹤處理進度,并通過工單完成質量分析持續優化運維流程。大幅縮短工單響應時間,提升人員調度效率,且每個處理環節都有據可查,實現責任到人、過程可控。
三、解決方案服務保障體系
玫德集團依托專業技術團隊,為各類用水場景提供定制化供水設備及解決方案。服務涵蓋工程深化設計、現場實施支持及售后運維,確保項目長期穩定運行。
四、應用場景
智能罐式無負壓供水設備與智慧水務解決方案適用于場景廣泛,覆蓋居住、公共與工業建筑領域,包括各類住宅樓宇、商業綜合體、學校醫院、工廠園區,以及對水質要求嚴格的食品工業,同時也是城鎮老舊小區二次供水改造的適用方案。
該解決方案整合罐式無負壓供水單元與智慧水務管理平臺,實現對供水系統的監測、預警與運維管理。系統有助于提升運行穩定性與能效,并為二次供水改造與新建項目提供支持。